醫院空調的特殊要求:
醫院空調不僅要求舒適性,更關系到病人的治療與康復、醫護人員的健康。良好的空氣品質已成為治療疾病、減少感染、降低死亡率的重要技術保障,因此,對于醫院空調的特殊要求應給予充分的關注。
1.極高的空氣凈化功能
醫院手術室等場所空氣潔凈程度直接關系到患者生命,另外,醫院是患者集中、空氣污染較嚴重的場所,比較恒定的溫度和相對封閉環境會增加感染幾率。

2.極高的設備自身潔凈度
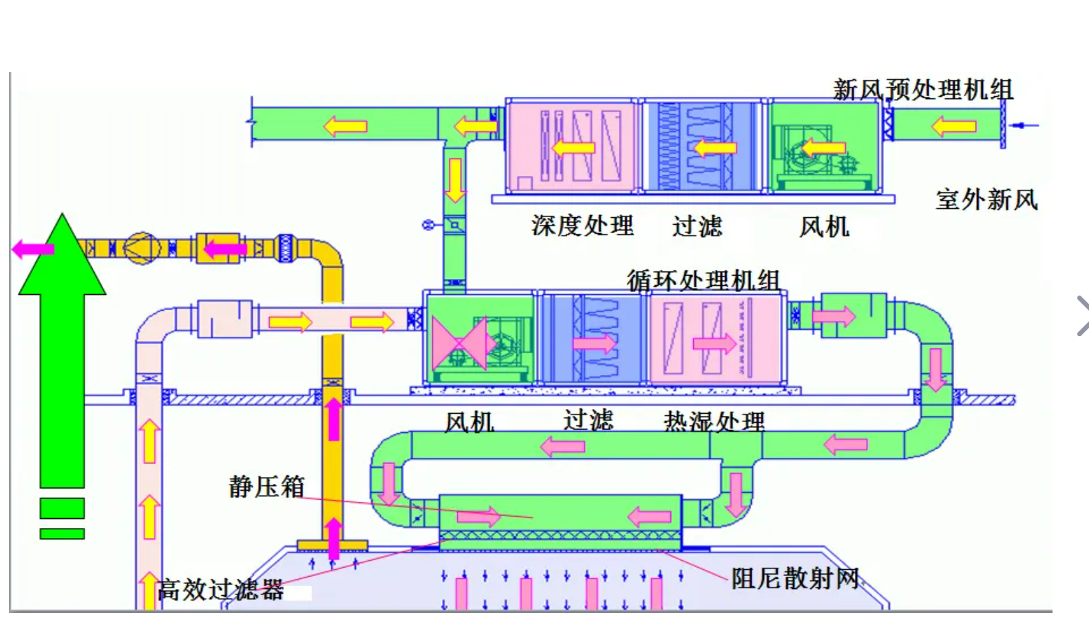
為了保證空氣潔凈度,醫院空調設備內部及通風管道內部必須潔凈,否則會導致細菌大量繁殖,造成室內空氣的“二次污染”。要解決這個問題必須選擇開放式空調設備,便于維護人員每隔幾天或幾十天就可方便地清洗空調系統及通風管道內部。

3.充足的新風量
病人對空氣新鮮度依賴度很高,特別是病房,往往都有多個陪護人員,新風的不足很容易導致因缺氧而加重病情或引發其它病癥。要保證新風充足,除了設備外還要有儀器來檢測運行中的新風量。

4.有組織的氣流流向
氣流組織形式直接影響細菌和有害物的擴散,甚至造成交叉感染和化學、放射物污染。新風應從低位進入室內,使房間形成“新風湖”。

5.適宜的溫、濕度
溫度是治療疾病的一種手段。不同類型的病人有不同的溫度要求,病人的體質較弱對溫度非常敏感,很小的溫度波動都會引起病情的加劇。許多醫療設備對溫度也有特殊要求。濕度則與病原體密切相關,濕度越大細菌存活時間越長;一些特殊病人如呼吸道疾病患者要求有嚴格的濕度控制;精密的醫療設備只有在一定濕度下才能正常工作。醫院空調的各個區間應可以獨立調控溫、濕度。
6.較低的噪聲
噪音不僅影響病人的休息,更影響病人的康復,還會增加醫護人員的壓力、削弱他們的注意力和思考力。空調系統是醫院噪音的主要來源,必須給予高度重視。

7.較高的空調系統可靠性
醫院是不能停止運行的公共服務機構,這一特點決定了其空調系統不允許出現任何差錯。一些重要部門如手術室、分娩室、監護室、早產嬰兒室等,如果空調系統突然發生停機故障,可能會危及患者生命,所以、醫院空調系統的可靠性要求比任何地方都高。
8.易于經常性維護保養
空調系統內部灰塵、細菌堆積,溫、濕度又非常適宜細菌生長,因而空調系統內部會成為細菌的溫床,對室內空氣產生嚴重污染。因此,空調末端和空氣凈化裝置及風管應該易于拆洗。
9.必須定時監測
為了保證醫院手術室裝修中央空調系統的正常運行和室內空氣品質,必須制定嚴格的監測制度,對空氣品質進行定時監測。尤其是其中的一些重要指標,如空氣含塵濃度、含菌量、含氧量進行密集的檢測。
10.對系統設計、施工及運維人員要求較高。